Monitor your marketing campaigns in real-time Best BTL agency in India| Best Brand activation company | Appilary for execution excellence

Derive meaningful insights from your consumer engagement programs through real-time innovative Below-The-Line activations

Launch Your Campaign

Brand Activations

Monitor in-store promotions and product sampling and get real-time reporting on productivity and attendance.

Experiential Events

Get real-time tamper proof activity photographs and sampling details from your campaigns and events.

D2D Marketing

Use OTP based sampling and sales in promotional campaigns with personalized messaging and lead generation.

Best BTL agency in India| Best Brand activation company | Appilary
Best BTL agency in India| Best Brand activation company | Appilary BTL Activation

Looking for the Best BTL Activation Monitoring Platform?

Appilary Technologies is one of the best BTL activation and field sales automation platforms in India, helping brands execute, monitor, and optimize on-ground marketing campaigns with precision.

From in-store promotions and product sampling to roadshows and experiential marketing, our platform ensures real-time tracking, geo-verified proof of execution, and complete visibility across all campaign locations.

If you are searching for a reliable BTL campaign monitoring solution or field sales tracking system, Appilary provides everything you need to improve execution, increase ROI, and make data-driven decisions.

Best BTL agency in India| Best Brand activation company | Appilary BTL activation campaign execution for on-ground brand promotion and consumer engagement
Best BTL Brand Activations Company in India | Experiential Marketing & Activations | Appilary Greater Noida | Appilary India

How can you ensure your BTL campaigns are executed perfectly on-ground?

Ensure flawless execution of every activation with geo-tagged attendance, face recognition verification, and tamper-proof photo proof from each location. Get complete visibility into campaign activities, outlet-level performance, and execution quality. Eliminate guesswork and gain full control over your on-ground marketing operations.

How can you improve field sales productivity and team performance?

Boost field team efficiency with smart route planning, GPS-based tracking, and performance monitoring tools. Analyze productivity, track coverage, and identify gaps across regions with detailed reports and insights. Empower your teams to perform better while maximizing campaign impact and ROI.

Best BTL Brand Activations Company in India | Experiential Marketing & Activations | Appilary Greater Noida | Appilary India
Best BTL Brand Activations Company in India | Experiential Marketing & Activations | Appilary Greater Noida | Appilary India

How can we monitor our brand activation campaigns effectively in real-time?

Monitor all activations, events, and promotions live through interactive dashboards. Ensure your promoters are physically present at the exact outlet with GPS-based verification. Track team movement, productivity, and performance across multiple locations.

Our BTL Activation
amazing application

BTL activation mobile app screenshot 1.1.jpeg - Appilary Technologies
BTL activation mobile app screenshot 12.jpeg - Appilary Technologies
BTL activation mobile app screenshot 14.jpeg - Appilary Technologies
BTL activation mobile app screenshot 14.2.jpeg - Appilary Technologies
BTL activation mobile app screenshot 14.3.jpeg - Appilary Technologies
BTL activation mobile app screenshot 14.4.jpeg - Appilary Technologies
BTL activation mobile app screenshot 14.5.jpeg - Appilary Technologies
BTL activation mobile app screenshot 2.1.jpeg - Appilary Technologies
BTL activation mobile app screenshot 7.jpg - Appilary Technologies
BTL activation mobile app screenshot 8.jpg - Appilary Technologies
BTL activation mobile app screenshot 9.jpg - Appilary Technologies
BTL activation mobile app screenshot 2.jpeg - Appilary Technologies
BTL activation mobile app screenshot 3.1.jpeg - Appilary Technologies
BTL activation mobile app screenshot 3.jpeg - Appilary Technologies
BTL activation mobile app screenshot 12.2.jpeg - Appilary Technologies
BTL activation mobile app screenshot 13.jpeg - Appilary Technologies
BTL activation mobile app screenshot 4.1.jpeg - Appilary Technologies
BTL activation mobile app screenshot 4.jpeg - Appilary Technologies
BTL activation mobile app screenshot 5.jpg - Appilary Technologies
BTL activation mobile app screenshot 6.jpg - Appilary Technologies
BTL activation mobile app screenshot 12.1.jpeg - Appilary Technologies
BTL activation mobile app screenshot 1.jpeg - Appilary Technologies

Trusted by 100+ Leading CPG Businesses Worldwide

BTL Activation Services

What We Deliver Through On-Ground Brand Activations

We specialize in end-to-end BTL activation monitoring and reporting services that bring brands closer to consumers. From temper-proof on-ground execution reporting, we create impactful brand experiences that drive engagement, visibility, and measurable results.

Brand & Launch Activations

Execute high-impact product launches through mall activations, roadshows, and experiential campaigns.

Retail & InStore Activations

Transform retail spaces with product sampling, demonstrations, and interactive point-of-sale displays.

Campaign & Reporting Analysis

Track every metric with comprehensive analytics providing real-time insights on engagement and ROI.

Logistics & Performance Analysis

Seamless logistics management with material transportation and real-time performance monitoring across locations.

On-Ground & Branding Activations

Deploy eye-catching brand installations, kiosks, pop-up stores, and mobile vans with consistent messaging.

Experiential & Engagement Marketing

Create immersive experiences through interactive games, contests, VR zones, and photo booths for engagement.

Promoter & Manpower Management

Deploy trained brand ambassadors and promotional staff who effectively communicate your brand story.

Performance Analysis

Receive detailed post-campaign reports with consumer insights and actionable recommendations for activations.

Route Planning

Strategic territory mapping and route optimization for roadshows ensuring maximum market coverage and exposure.

BTL activation attendance management dashboard - geo-tagged check-ins and face recognition

Attendance Management

Attendance is captured only within the predefined latitude, longitude, and radius of each outlet.

  • Geo-Tagged & Location-Locked – Attendance can only be marked within the outlet’s approved geo-fenced location, preventing fake or remote check-ins.
  • Face Recognition Verification – AI-powered face recognition confirms the executive’s identity at the outlet, ensuring 100% authentic and tamper-proof attendance.

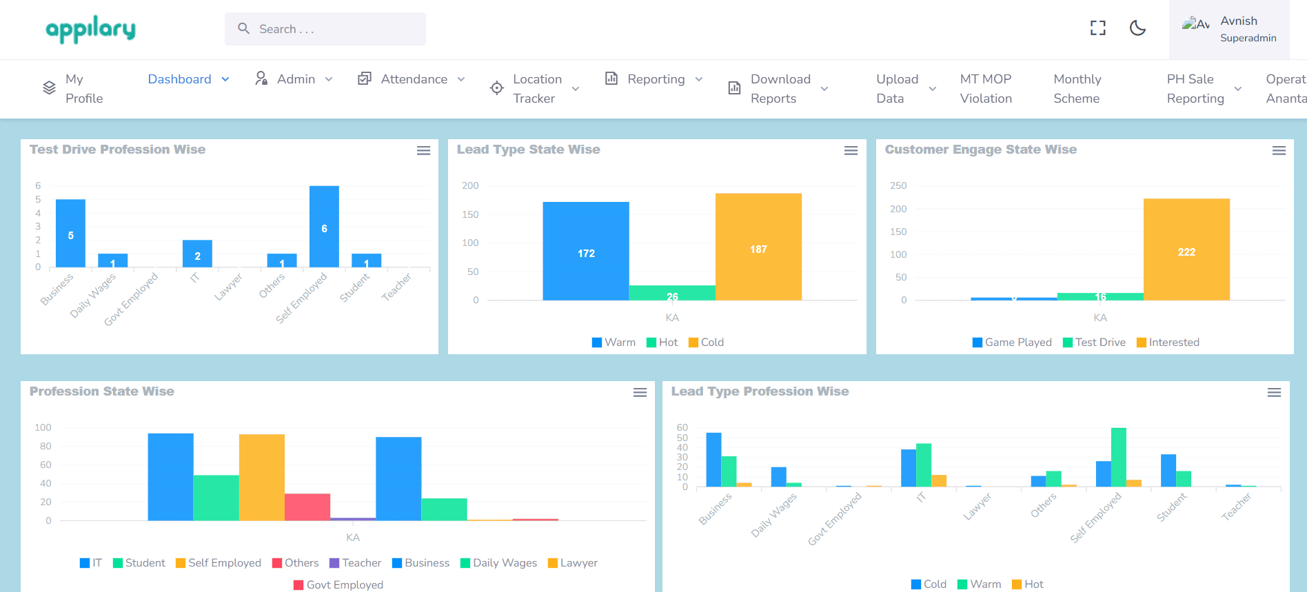
Interactive Reporting

Visual dashboards with real-time graphs to track, analyze, and optimize BTL activations across locations.

  • Real-Time Graphs & Dashboards – Track activation status, outlet coverage, and execution progress through interactive visuals.
  • Outlet & Campaign Analytics – Analyze performance by outlet, promoter, campaign, or date using comparative charts.
  • Exportable Performance Reports – Identify top-performing zones and gaps with downloadable Excel and PDF reports.
BTL activation interactive reporting dashboard with real-time graphs and analytics
BTL activation competitor analysis dashboard with market insights and performance tracking

Competitor Analysis Reports

Monitor on-ground BTL activities and capture competitor insights to strengthen market strategy.

  • Competitor Activity Tracking – Record competitor pricing, offers, schemes, and product visibility directly from the field.
  • Actionable Analysis Dashboard – View structured reports to compare performance, identify gaps, and improve campaign execution.
  • Outlet-Level Insights – Analyze competitor presence, branding, and activation impact at each outlet level.